工业高温热水工程解决方案
应用场所:
电镀厂、印染厂、化工、医药、皮革、农副产品、养殖业、金属前处理、屠宰场等企业高温用水需求。
天喜高温热水工程特点:
1)智控自动精准控温
2) 超高产热高达99度
3)高产超大产热水量
4)便捷:无需人工值守
5)安全无污染,节能更高效
一、天喜专业电镀热泵已成为了电镀业电镀槽恒温的一致选择。
根据多家电镀厂提供的实际运营成本数据,已采用了天喜电镀专用热泵的工厂,创造了至少节能50%的电镀糟恒温运营成本的奇迹!实现了电镀业恒温系统的节能新高!计算公式如下:
二、维持电镀槽溶液温度所需要的热量:
在电镀糟正常工作远行期间,热量的损失主要有下列几点:
(1)溶液表面蒸发
在不同温度工作条件下,由于电镀糟与空气的水蒸气分压力不一致,电镀糟表面蒸发量会不一样可参照下表蒸发量计算。(其水蒸发热量是550-560kcal/kg)
(2) 糟表面的热放射和对流;
3)糟容器外表面的放射;
备注:放射损失在“糟表面热放射和对流”条件下,可以给糟体加盖,使散射的量减少约30%-40%,由糟壁散热的损失,随外表采取保温措施或塑料糟而有所少,热量损失可以通过计算出来。所有的这些热损失将电镀电流的热效应增加而趋平衡。
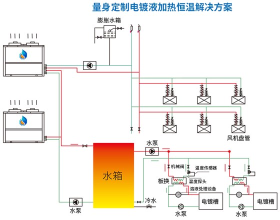
三、天喜电镀专用热泵的应用形式:
1、直接加热方式
通过热泵主机,采用不锈钢、纯钛、特佛龙等换热器直接加热槽液
特点:自动控温,无换热温差,温度均勻
适用:适用于龙内线、环行线等槽液较大的电镀厂
2、间接加热方式
通过热泵主机加热储热水箱的热水,再把热水通过板换与槽液进行换热,由温度传感器控制水管恒温阀的开关
特点:有换热温差,可集中供热
适用场所:适用于手动线、连续镀线等槽液较小,电镀加热节能槽较多的电镀厂;
相比传统加热设备,天喜高温热泵加热系统可节能50%左右。
工业高温热水工程解决方案
天喜高温热泵机组采用国际知名品牌谷轮压缩机,工质采用低压高温高效冾媒;独特的变流量节流控制技术及独特的制热系统设计;热水温度高达99℃
采用微电脑智能化控制系统,设置电源相序、超高/低压力、超温、缺水、防冾冻及传感器故障等保护,执行低温除霜功能,全天候全自动运行。
专门针对高温工业热水工况而研发生产。满足高温出水,高温回水加热的特殊工况。如:电镀厂电镀液恒温、印染厂高温用水、屠宰场的圈栏冲洗、淋洗、屠宰及其它厂房地坪冲洗、烫毛、剖解、副食加工、洗油、工作人员淋浴等。其中,用到热水的工艺有冲洗、烫毛、工作人员淋浴。同时居宰场还有一些地方也霈要控制环境温度,如排陵间、二次包装间、冻结间、冾藏间。
与传统的“电热工艺"相比,采用高温热泵技术系统,操作简单稳定,运行费用低,保证生产工艺流程。 正常运行。以加热10吨水(夏季水温从15℃加热到65℃,其他季节水温从10°C加热到65°C)为例,每年可节约16.25万元。由此可见,天喜高温热泵机组更适合于以上行业高温热水的应用且节能效果相当明显。
多个选择它的理由
千万知名企业为什么选择天喜做热水工程

